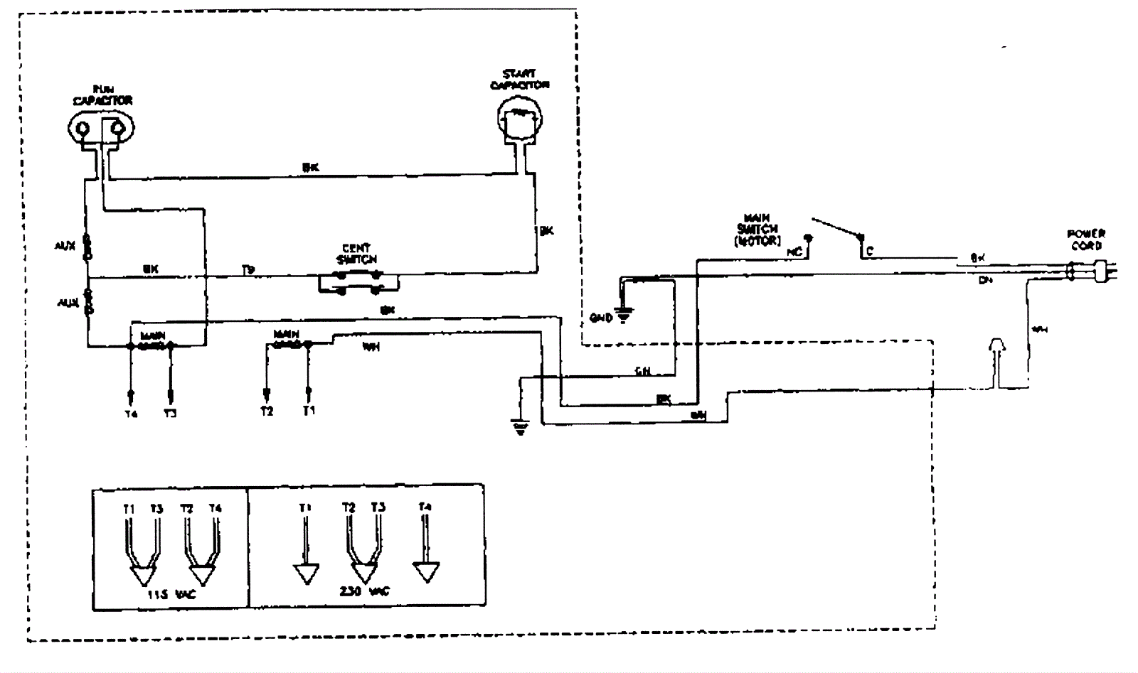
Wiring Diagram - AC Motor
Click to enlarge